Итоговый список лотов Аукциона 2022 в World of Tanks

22 января 2022 г.
13169
23

Это технический пост, дабы собрать всё в 1 месте и не искать в будущем.

Хотим поблагодарить всех тех, кто присылал нам свои ставки по итогам лота на протяжении этих 5 дней, дабы мы смогли подсчитать минималку каждого лота, а также тех немногих людей, кто в комментариях делал прикольные мемные картинки :) Спасибо Вам!

Всего в этом году было 5 предложений, из них:

  • 5 аукционных лотов (1 открытый аукцион и 4 закрытых)
  • 0 простых лимитированных лотов
  • 0 неограниченных лотов (ключ)
  • 4 было за золото
  • [NEW] 1 был за свободный опыт
  • 0 было за серебро

На Аукционе 2022 ВСЕ лоты были распроданы! И это просто удивительно.


1. [NEW] Beijing Opera — закрытый аукцион

  • Цена: мин. 18 700 gold.
  • Количество: 7 500 шт.
  • Минимальная ставка составила:18 924

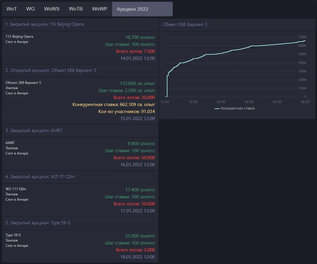
2. [NEW] Объект 268 вариант 5 — открытый аукцион

  • Цена (св. опыт — НОВИНКА): мин. 155 000 св. опыта
  • Количество: 20 000 шт.
  • Минимальная ставка составила: 550 861 св. опыта
  • Конкурентная ставка составила: 662 109 св. опыта
  • Количество ставок (уникальных участников): 91 034

3. [NEW] AMBT — закрытый аукцион

  • Цена: мин. 9 900 gold.
  • Количество: 50 000 шт.
  • Минимальная ставка составила: 12 630 gold.

4. WZ-111 Qilin — закрытый аукцион (продавался во 2 раз)

  • Цена: мин.17 400 gold.
  • Количество: 10 000 шт.
  • Минимальная ставка составила: 20 800 gold.

5. Type 59 G — закрытый аукцион (продавался в 4 раз)

  • Цена: мин. 25 000 gold.
  • Количество: 3 000 шт.
  • Минимальная ставка составила: 33.569 gold.

Обработанный данные и все графики с историей: https://wgstatus.com/wo2022

Итоговый список лотов Аукциона 2022 в World of TanksИтоговый список лотов Аукциона 2022 в World of Tanks
Понравилась новость? Тогда поставь ей лайк, и не забудь оставить свой комментарий.
А так же, добавь наш сайт в закладки (нажми Ctrl+D), не теряй нас.
Комментарии
22 января 2022 г.
первая оставляю комментарийСмайлик
18
38
22 января 2022 г.
как всегда, оставляя комментарий ты забыла написать сам комментарий.
40
1
22 января 2022 г.
Вафелька, остаётся только переживать за тебя, что ты при занятиях сексуальными практиками не первая приходишь! Смайлик
15
3
22 января 2022 г.
Ак она в промежутках сексуальных утех,не всегда успевает оставить первый комент
6
0
22 января 2022 г.
Ура Она снова с нами !!! Фуф , я уже переживать было начал .
5
1
22 января 2022 г.
думаю если бы гавноблогеры типа дырчика и хрюши не форсили что черного рынка не будет то многие лоты бы ушли гораздо дешевле. а гавно тайп так вообще бы не разобрали
9
7
22 января 2022 г.
ну ладно посоны че вы. ну купили тайпа за 30к голды и купили чего дизы то ставить :с
9
4
22 января 2022 г.
Опять во всем блогеры виноваты, если б не они вг бы уже разорились, да бро?
3
5
22 января 2022 г.
в данном вопросе да.вг нигде не упоминали что черного рынка не будет
а блогеры активно форсили эту тему
вот игроки имея на кармане голду слыша что черного рынка не будет и начали активно все разбирать
2
4
22 января 2022 г.
всем приветики :*
6
9
22 января 2022 г.
Ооо,освободилась? Клиент ушёл? :)
4
4
22 января 2022 г.
Пусть они такие аукционы, сами себе там делают после работы! Парашку за голду кроме кунилина пихнули и все.
3
2

Чтобы оставить свой комментарий, войдите или зарегистрируйтесь.

Читайте еще
Все новости World of Tanks
Последние новости
Вернуться к списку